Conversie funnel analyse: waar stoppen je bezoekers?

Conversie funnel analyse: zo ontdek je precies waar je conversie lekt

Maandagmorgen. Je opent Google Analytics.

Je conversie is gedaald van 2,1% naar 1,8%. Shit.

Je gaat je wekelijkse meeting met je team in. "We moeten iets doen."

Je baas stelt voor om de checkout aan te passen. Een collega wil de homepage testen. Weer een ander denkt dat de productpagina's het probleem zijn.

Niemand weet het zeker. Dus kies je iets. En dan test je. En dan wacht je. Twee weken later: geen verschil. Of erger: conversie nóg lager.

Het probleem? Je test random dingen, zonder te weten waar je probleem zit.

Ik zie dit elke week bij webshops. Ze gokken. Een andere kleur knop. Een nieuwe foto. Een andere tekst. Ondertussen blijft die conversie gelijk.

De vraag die je zou moeten stellen: waar zit de grootste drop-off op mijn site?Waar haken buitensporig veel bezoekers af?

In dit artikel leer je hoe je met een conversie funnel analyse precies ziet waar bezoekers massaal afhaken.

Dit is een lang artikel. Sla hem op voor later: 📌 bookmark deze pagina .

Inhoudsopgave

  1. Wat is een conversie funnel?
  2. Waarom je conversieratio je eigenlijk niks vertelt
  3. Welke stappen zijn er in je conversie funnel?
  4. Google Analytics (GA4) funnel
  5. Shopify conversie funnel
  6. Vergelijk je conversie funnel met benchmarks
  7. Je conversie funnel optimaliseren, stap-voor-stap
  8. ROI berekening van je funnel verbetering
  9. Stop met gokken, start met meten

Wat is een conversie funnel?

Je conversie funnel is een visuele weergave van de stappen die bezoekers doorlopen voordat ze een conversie bereiken (meestal een aankoop). Het helpt je precies te zien waar bezoekers afhaken en waar je de grootste kansen voor groei hebt.

Nadat jij je conversie funnel hebt uitgewerkt, kan je dit vergelijken met mijn benchmark. Per stap geef ik in dit artikel aan wat gemiddelde drop-off percentages zijn. Dit helpt je om te zien waar je de grootste kansen voor groei hebt.

In Google Analytics of Shopify kun je een funnel maken van je aankoopproces. Zet alle stappen op een rij en analyseer waar mensen afhaken:

  • Haken veel mensen af na een add to cart?
  • Haken veel mensen af in de winkelwagen?
  • Haken veel mensen af in de adres stap?
  • Haken veel mensen af tijdens het betalen?

Door deze stappen te analyseren, kun je precies zien waar je de grootste kansen voor groei hebt.

Voorbeeld van de conversie funnel van Bol.comDe conversie funnel van Bol.com bestaat uit veel stappen. Van landingspagina tot aankoop doorlopen bezoekers meerdere stappen (pagina's). Jouw taak is om te ontdekken waar buitengewoon veel bezoekers afhaken.

Let op: je algemene conversieratio zegt weinig

Ik kijk weinig naar de algehele conversieratio's van mijn klanten. Dit is te breed. Dit vertelt je namelijk niet waar bezoekers afhaken..

Ook is is e-commerce conversieratio makkelijk beinvloedbaar: je concurrent is goedkoper? Jouw conversieratio zakt. Jij hebt geen voorraard? Je conversieratio zakt. Daarom kijk ik liever wat er onder je conversiepercentage schuilt: je funnel.

voorbeeld conversie percentage google analytics Screenshot van het conversieratio van e-commerce in Google Analytics van een van mijn klanten met een extreem hoog conversieratio omdat ze vooral terugkerende klanten hebben.



Voorbeeld uit de praktijk

Webshop met conversieratio van 1,8%. De eigenaar ziet dit als "niet geweldig" en wil verbeteringen zien.Maar als je dieper graaft in de conversie funnel, dan zie je dit:

  • Van de mensen die iets in hun winkelwagen stoppen, rekent 85% ook daadwerkelijk af → checkout werkt uitstekend
  • Slechts 3% van de bezoekers die een productpagina bekijken, stopt iets in de winkelwagen → daar zit het grote lek

Nu weet je precies waar je moet aanpakken. Je gaat geen tijd verspillen aan checkout-optimalisatie. Je gaat je productpagina's verbeteren.

Ik zie dit bij 8 van de 10 webshops die ik analyseer. Ze hebben geen "conversieprobleem". Ze hebben een productpagina-probleem. Of een navigatie-probleem. Of een winkelwagen-probleem. Maar dat zie je niet in één globaal cijfer.

Je conversieratio vertelt je niks over waar het misgaat. Het vertelt je alleen dat het misgaat.

Gratis CRO-tips in je inbox. Meld je aan!

nieuwsbrief gijs wierda

Welke stappen zijn er in je conversie funnel?

Als jij je webshop bekijkt, dan zie je dat er verschillende stappen zijn die bezoekers doorlopen op je site voordat ze bestellen. Dit wisselt vaak per shop, maar over het algemeen zijn er 6 stappen:

Tip: later in dit artikel ga ik hier in detail op in, lees dus vooral verder.

Stap 1: Landing → Productpagina

  • Doel: 50-70% view_item ratio
  • Meet: Kunnen mensen een product vinden?
  • Drop-off hier betekent: je aanbod is niet duidelijk genoeg

Stap 2: Productpagina → In winkelwagen

  • Doel: 12-18% add-to-cart ratio
  • Meet: Hoeveel mensen stoppen iets in hun winkelwagen?
  • Drop-off hier betekent: je productpagina's overtuigen niet

Stap 3: In winkelwagen → Winkelwagen bekijken

  • Doel: 95-100% view_cart ratio
  • Meet: Kunnen mensen je winkelwagen vinden?
  • Drop-off hier betekent: technisch of UX probleem

Stap 4: Winkelwagen bekijken → Checkout

  • Doel: 40-60% begin_checkout ratio
  • Meet: Hoeveel mensen klikken door naar je checkout?
  • Drop-off hier betekent: mensen twijfelen nog of worden afgeleid

Stap 5: Checkout → Betalen

  • Doel: 75-85% checkout success ratio
  • Meet: Haken mensen af tijdens het invullen van hun gegevens?
  • Drop-off hier betekent: je checkout zorgt voor twijfels

Stap 6: Betaling starten → Aankoop

  • Doel: 95%-100% payment success ratio
  • Meet: Hoeveel mensen betalen daadwerkelijk?
  • Drop-off hier betekent: technische problemen bij betaalprovider of geen saldo
Data analyse van funnel checkout Voorbeeld van een conversie funnel analyse met het drop-off percentage per stap.

Waarom dit zo goed werkt:

Je ziet in één oogopslag waar het probleem zit. Misschien scoort stap 1 een 62% (prima), stap 4 doet 55% (ook goed), maar stap 2 zit op 7%.

Daar zit je grootste lek. Daar verlies je de meeste mensen.


Google Analytics (GA4) funnel opzetten

Je moet natuurlijk wel data hebben. Hiervoor werk ik vaak met Google Analytics 4. Deze aanpak werkt voor Shopify, WooCommerce, Magento en andere platformen die standaard GA4 e-commerce events gebruiken.

Check in GA4 onder Beheer → Gegevensstreams → Enhanced Measurement of je e-commerce events goed worden bijgehouden. Als je twijfelt: vraag je developer of webshop-bureau om dit te controleren. Zorg ervoor dat je enhanced e-commerce tracking correct staat ingesteld. Anders meet je niks, of erger: verkeerde data.


Gebruik je Shopify? Dan hoef je niet GA4 te gebruiken. Je kunt direct in Shopify je funnel plotten en bekijken. Zie ook hieronder voor handige SQL scripts.

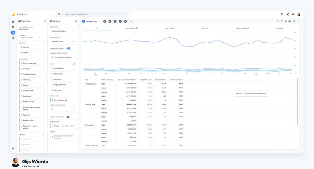
Voorbeeld van een conversie funnel rapport in Google AnalyticsVoorbeeld van een conversie funnel rapport in Google Analytics 4.

Je conversie funnel rapport in Google Analytics bekijken:

Stap 1: Open GA4 en klik op 'Verkennen' in het menu aan de linkerkant.

Stap 2: Kies voor een nieuwe 'Trechterverkenning'.

Stap 3: Geef het een herkenbare naam, bijvoorbeeld "Webshop Funnel".

Stap 4: Stel nu je zes stappen in met de standaard GA4 events:

  • Landing page + query string bevat "/"
  • view_item event
  • add_to_cart event
  • view_cart event
  • begin_checkout event
  • initiate_payment event (niet standaard, zie hieronder)
  • purchase event

Over het initiate_payment event

Dit vereist een custom event in Google Tag Manager dat afvuurt wanneer iemand op je checkout submit button klikt ("Betalen" of "Bestelling plaatsen"). Dit event is niet standaard in GA4 en moet je zelf opzetten.

Stap 5: Voeg belangrijkste dimensies toe. Klik op het plusje bij 'Dimensies' en selecteer in elk geval:

  • Apparaatcategorie (desktop/mobiel/tablet)
  • Sessie standaard kanaalgroep (organic, paid, direct, etc.)
  • Nieuw/terugkerend

Je kunt maar één dimensie tegelijk toepassen in je rapport. Gebruik filters onderaan het rapport om precies in te zoomen waar je wilt.

Pro tip: Ga naar Admin → Gegevensbewaring → Gebeurtenisgegevens en zet je bewaarperiode op 14 maanden in plaats van de standaard 2 maanden. Anders kun je over een paar maanden geen historische vergelijkingen meer maken.

Klaar. Je hebt nu een werkende funnel analyse waar je elke dag mee kunt werken.


Conversie funnel in Shopify bekijken

Gebruik je Shopify? Dan kun je je conversie funnel direct in Shopify bekijken. En heb je GA4 niet nodig :)

Dit is hoe je je conversie funnel in Shopify kunt bekijken:

  1. Open Shopify en klik op 'Analytics' in het menu aan de linkerkant.
  2. Klik op 'Reports' en dan 'New Exploration'.
  3. Vul één van de SQL scripts in die hieronder staan en klik 'run'.
  4. Je zal nu je funnel rapport zien.

Meer info over je shopify funnel optimalisatie hier: Shopify funnel optimalisatie

Shopify SQL scrips

Script 1 (Land + traffic type + device type)

FROM sessions SHOW sessions, online_store_visitors, sessions_with_cart_additions, added_to_cart_rate, sessions_that_reached_checkout, sessions_that_completed_checkout, completed_checkout_rate, conversion_rate GROUP BY session_country, traffic_type, session_device_type WITH TOTALS, PERCENT_CHANGE SINCE startOfDay(-90d) UNTIL today COMPARE TO previous_period ORDER BY sessions DESC VISUALIZE sessions TYPE grouped_bar

Script 2 (Land + device type + OS)

FROM sessions SHOW sessions, online_store_visitors, sessions_with_cart_additions, added_to_cart_rate, sessions_that_reached_checkout, sessions_that_completed_checkout, completed_checkout_rate, conversion_rate GROUP BY session_country, session_device_type, session_device_os WITH TOTALS, PERCENT_CHANGE SINCE startOfDay(-90d) UNTIL endOfDay(-1d) COMPARE TO previous_period ORDER BY sessions DESC VISUALIZE sessions TYPE grouped_bar

Voorbeeld van een conversie funnel rapport in ShopifyVoorbeeld van een conversie funnel rapport in Shopify.

Ontvang elke maand gratis CRO-tips

nieuwsbrief gijs wierda

Je conversie funnel vergelijken met benchmarks

Mooi. Je hebt je funnel nu in Google Analytics. Maar wat nu? Hoe kunnen we deze data gebruiken om je conversie funnel te verbeteren? Simpel: vergelijken met benchmarks. En per segment.

Waar is jouw grootste funnel drop-off?

Vergelijk je cijfers met de benchmarks in de conversie funnel stappen.

De stap die het verst onder de ondergrens zit, is je grootste lek. Daar moet je focus liggen.

Praktijkvoorbeeld:

  • Stap 1: 48% → 2 procentpunt onder ondergrens
  • Stap 2: In winkelwagen → 7% → 5 procentpunt onder ondergrens ← dit is je grootste lek
  • Stap 3: 97% → uitstekend
  • Stap 4: 52% → prima
  • Stap 5: 78% → prima
  • Stap 6: 96% → uitstekend

In dit geval focus je op stap 2: je productpagina's. Niet op je checkout. Niet op je homepage. Alleen je productpagina's.

Belangrijke nuance: Deze benchmarks zijn gemiddelden voor webshops met een goede mix van nieuwe en terugkerende klanten. Je cijfers kunnen afwijken op basis van je sector en klantenbestand:

Doelgroep verschillen zijn normaal

Sector maakt uit:

  • Fashion & accessoires: Vaak hogere scores op stap 2 (15-20%) door impulsaankopen en lagere prijzen
  • Elektronica & tech: Lagere scores op stap 2 (In winkelwagen) (8-12%) door hogere prijzen en meer onderzoek/vergelijking
  • Meubels & interieur: Nog lagere scores op stap 2 (In winkelwagen) (5-10%) door hoge prijzen en lange beslissingstijd
  • Beauty & cosmetica: Vaak hoge scores op stap 1 en 2 door sterke productfotografie en lage prijzen

Je klantenbestand maakt ook uit:

  • Veel terugkerende klanten (>50% returning)? Verwacht hogere scores op vrijwel alle stappen. Deze mensen kennen je, vertrouwen je, weten hoe je site werkt
  • Vooral nieuwe klanten (<30% returning)? Lagere scores zijn normaal. Deze mensen moeten je nog leren kennen en vertrouwen
  • Sterke focus op paid social (Meta)? Stap 2 zal altijd lager scoren - dit is je koudste traffic

Kanaalverschillen zijn normaal

Niet alle traffic is hetzelfde. Iemand die jouw webshop-URL intypt in de browser heeft veel meer koopintentie dan iemand die even toevallig op je Facebook-advertentie klikt.

Verwacht daarom deze volgorde in prestaties:

Email/SMS → Scoort flink boven de benchmarks. Dit zijn je warmste bezoekers. Ze kennen je al, willen van je kopen.

Direct → Ook hoge scores. Deze mensen zoeken je actief op. Ze typen je URL of hebben je in hun bladwijzers.

Organic → Meestal net boven of rond de benchmarks. Mix van mensen die je zoeken (hoge intentie) en mensen die je vinden (lagere intentie).

Paid → Scoort vaak onder de benchmarks, vooral Meta (Facebook/Instagram). Dit is je koudste traffic. Mensen die nooit van je gehoord hebben.

Belangrijke waarschuwing: Bij stap 2 (productpagina → winkelwagen) mag Meta best wat lager scoren dan andere kanalen. Dat is normaal. Maar zakt het onder de 5%? Dan heb je een serieus probleem.

Dat betekent dat je advertenties beloftes doen die je productpagina niet waarmaakt. Je haalt mensen naar je site, maar je verkooppraatje is niet sterk genoeg. Dan brand je geld in je advertentiebudget.

Desktop vs mobiel

Bij stap 1, 2 en 4 is een verschil van 10-15% tussen apparaten acceptabel. Mobiel gedrag is anders dan desktop gedrag.

Maar bij stap 3, 5 en 6 verwacht je gelijke prestaties (maximaal ±5% verschil). Dit zijn technische stappen. Als mobiel hier 30% lager scoort dan desktop, dan werkt er iets niet goed.

Grote drop-off op mobiel bij deze stappen? Dan heb je waarschijnlijk een responsive design probleem. Knoppen die niet klikbaar zijn. Tekst die niet leesbaar is. Formulieren die niet werken.

Word beter in CRO. Ontvang gratis tips.

nieuwsbrief gijs wierda

Je conversie funnel optimaliseren, stap-voor-stap

Nu wordt het leuk: want ik ga nu exact uitleggen hoe je je conversie funnel kunt optimaliseren, stap-voor-stap :)

Stap 1: Landing → Productpagina (50-70%)

Wat deze stap meet: Kunnen bezoekers überhaupt een product vinden op je site?

Het probleem: 70% van de webshops faalt op deze stap. En veel eigenaren zien het niet eens, omdat het gemaskeerd wordt door hun advertentiestrategie.

Conversie funnel stap 1: landing page naar productpaginaHoeveel mensen klikken door naar een productpagina?

Als 60% van je bezoekers direct op een productpagina landt (via Google Shopping, Facebook Product Ads, etc.), dan lijkt stap 1 op het eerste gezicht prima. Maar filter die directe productpagina-landingen eruit, en plots blijkt dat maar 30% van je overige bezoekers een product weet te vinden.

Dat is dramatisch.

Zeker als je bedenkt dat dit vaak je terugkerende bezoekers zijn. Mensen die je kennen. Mensen die willen kopen. Maar ze verdwalen op je site.

Hoe je het onderzoekt

1. Filter op Landingspagina + queryreeks

Analyseer deze specifieke routes door je site:

Homepage → view_item event

  • Filter je funnel op: Landing page = je homepage URL
  • Score van 20-30%? Veel te laag voor direct verkeer
  • Mogelijke oorzaken: Hero-sectie die niet duidelijk is, geen herkenbare 'shop by' secties, menu dat te complex is of onduidelijk
  • Wat dit betekent: Mensen landen op je homepage maar weten niet waar ze naartoe moeten. Ze zien wel mooie plaatjes, maar geen duidelijk pad naar producten

Collectiepagina → view_item event

  • Filter op verschillende collectie-URL's (bijv. /collections/winterjassen, /collections/shop-all)
  • Check het verschil tussen brede collecties en smalle collecties
  • Vaak zie je: Brede collecties (zoals "Shop All") scoren 35%, smalle collecties (zoals "Rode winterjassen") scoren 75%
  • Dit vertelt je: Je filters en sorting werken niet goed genoeg op grote collecties. Te veel keuze, te weinig begeleiding

PDP landingspagina → view_item event

  • Dit zou bijna 100% moeten zijn - mensen landen op een productpagina, dus het view_item event zou moeten afvuren
  • Zit je onder de 90%? Dan heb je een technisch probleem
  • Mogelijke oorzaken: Trage laadsnelheid (event vuurt niet voor mensen wegklikken), tag sequencing probleem, bot traffic
  • Check: Test je laadsnelheid in PageSpeed Insights. Kijk in je browser console of er JavaScript errors zijn

2. Filter op 'Apparaatcategorie'

Vergelijk hoe desktop en mobiel presteren:

  • Is het verschil groter dan 15%? Dan heb je een responsive design probleem
  • Check dit: Open je site op je telefoon. Probeer een product te vinden zoals een nieuwe bezoeker dat zou doen
  • Let vooral op: Uitklapmenu's die op desktop prachtig zijn maar op mobiel onbruikbaar. Te veel niveaus. Te kleine tekst. Slechte vingergrootte voor tap targets

3. Filter op 'Sessie standaard kanaalgroep'

Vergelijk hoe verschillende kanalen presteren:

Direct traffic laag (onder 40%)? Dit is een alarmbel.

  • Direct bezoekers zijn gemotiveerd. Ze willen bij jou kopen. Als zij je producten niet kunnen vinden, dan werkt je basis-UX niet
  • Focus dan op: Navigatie-structuur, homepage ontwerp, zoekfunctionaliteit

Groot verschil tussen kanalen (bijv. direct 65%, paid 25%)?

  • Dit vertelt je: Bezoekers die je al kennen vinden hun weg wel, maar nieuwe bezoekers hebben geen idee waar ze moeten zijn
  • Je hebt nodig: Meer context en begeleiding voor nieuwe bezoekers. Meer uitleg. Duidelijker wegwijzers

Wat je kunt testen

Op basis van bovenstaande analyses:

Als je homepage slecht scoort:

  • Test een prominente 'shop by' sectie (Shop op kleur, Shop bestsellers, Nieuw binnen). Of een keuzehulp.
  • Versimpel je hero-sectie: één duidelijke boodschap, één duidelijke actie
  • A/B test verschillende menu-structuren (minder categorieën, andere benamingen)
  • Test een duidelijke zoekbalk.

Als collectiepagina's slecht scoren:

  • Test quick-filters bovenaan je pagina: grote, duidelijke knoppen zoals "Maat S", "Maat M", "Maat L" in plaats van een ingeklapt filter-menu
  • Vereenvoudig je traditionele filters: verwijder filters die nooit gebruikt worden
  • Test verschillende grid-groottes: grotere productafbeeldingen kunnen helpen
  • Test of een keuzehulp helpt.

Als mobiel veel slechter scoort dan desktop:

  • Maak je zoekbalk altijd zichtbaar (niet verstopt achter een icoon)
  • Versimpel je mobiele menu drastisch: maximaal 5-7 hoofdcategorieën
  • Test een sticky navigation die blijft plakken bij scrollen

Stap 2: Productpagina → In winkelwagen (12-18%)

Wat deze stap meet: Is je productpagina overtuigend genoeg om mensen over de streep te trekken? Oftwel: wat is je add_to_cart ratio?

Het probleem waar ik constant tegenaan loop: Productpagina's werken alleen voor mensen die al overtuigd zijn.

Conversie funnel stap 2: productpagina naar in winkelwagenHoeveel mensen voegen een product toe aan hun winkelwagen?

Direct traffic haalt 18-20%. Email traffic 22%. Maar Meta traffic? 4%.

Dat gigantische verschil laat precies zien waar het misgaat: Je productpagina verkoopt niet goed genoeg aan koude bezoekers. Voor mensen die je al kennen is het genoeg. Voor nieuwe bezoekers niet.

Hoe je het onderzoekt

1. Filter op Sessie standaard kanaalgroep

Analyseer de prestaties per kanaal - dit is cruciaal:

Meta onder de 5%? Je verbrand advertentiebudget.

  • Dit vertelt je: Er is een enorme disconnect tussen wat je advertenties beloven en wat mensen zien op je productpagina
  • Concrete actie: Open 5 van je best presterende advertenties. Schrijf op wat ze beloven. Check nu je productpagina: zie je diezelfde beloftes duidelijk terug? Vaak niet
  • Voorbeeld: Je ad belooft "Eindelijk een rugzak die je laptop én waterfles goed beschermt". Op je productpagina staat: "Hoogwaardige rugzak, 20L". Geen wonder dat mensen niet kopen

Direct/Email goed (15%+), maar Paid slecht (<8%)?

  • Dit vertelt je: Je pagina werkt prima voor mensen die je al kennen en vertrouwen, maar koude traffic heeft meer nodig
  • Je mist waarschijnlijk: Social proof (reviews, testimonials), trust signals (verzending, retourbeleid), context over wie je bent en waarom je te vertrouwen bent

Alle kanalen slecht (<10%)?

  • Dit vertelt je: Je hele sales pitch werkt fundamenteel niet. Het is niet een kanaalkwestie, het is een productpagina-kwestie
  • Je hebt nodig: Volledige herziening van je productpagina-structuur, copy, beeldmateriaal, waardepropositie, levertijden, retourbeleid, etc. Sorry.

2. Filter op Apparaatcategorie

Desktop vs mobiel vergelijken vertelt je veel:

Desktop 15%, mobiel 8%?

  • Dit betekent: Er is cruciale informatie zichtbaar op desktop die mensen niet zien op mobiel
  • Check dit zelf: Scroll door je productpagina op beide devices. Maak screenshots. Vergelijk
  • Vaak zie je: Belangrijke USPs, vertrouwenssignalen, of kwaliteitsgaranties zitten zo ver naar beneden dat mobiele gebruikers ze nooit zien

3. Analyseer per product of producttype

Ga naar je normale GA4 rapporten: E-commerce → Koop- en gebruikersgegevens per product.

Sorteer producten op het aantal productpagina weergaves. Bereken daarna handmatig voor elk product: add_to_cart / view_item.

Zie je grote verschillen tussen producten?

  • Sommige producten scoren 20%, andere 5%?
  • Dit vertelt je: Bepaalde producttypes of categorieën missen mogelijk essentiële informatie die klanten nodig hebben om te kunnen beslissen. Maar het kan ook fundamenteler zijn: de prijs, levertijd, vooraad etc.
  • Concrete actie: Analyseer wat de 20%-producten anders doen. Betere foto's? Meer specificaties? Duidelijkere copy? Kopieer die aanpak naar je slechtst presterende producten
  • Meet je voorraadstatus: je site kan nog zo goed zijn, maar producten die niet leverbaar zijn, of lange levertijden hebben, zorgen voor lage add to cart ratio's. Sommige shops meten per product de voorraadstatus door in een losse parameter bij het view_item event. Je kunt dan de invloed hiervan goed zien.

4. Gebruik heatmaps en sessie-opnames (Hotjar/Microsoft Clarity)

Dit zit niet in GA4, maar is absoluut essentieel voor deze stap:

Check in heatmaps:

  • Hoe ver scrollen mensen gemiddeld? Zien ze je belangrijkste verkoopargumenten?
  • Welke elementen worden het meest geklikt? Klikken ze op dingen die niet klikbaar zijn (frustratie)?
  • Zijn er "rage clicks" (snel achter elkaar klikken op hetzelfde element - teken van frustratie)?

Check in sessie-opnames:

  • Waar aarzelen mensen? (cursor beweegt heen en weer zonder te klikken)
  • Waar zoeken mensen naar informatie? (veel scrollen, terug naar boven, weer naar beneden)
  • Bij welke producteigenschap twijfelen ze? (klikken op maat-selector maar voegen niet toe)

Lees mijn artikel over heatmaps en sessie-opnames voor meer informatie.

Wat je kunt testen

Op basis van wat je hierboven hebt gevonden:

Als je Meta-traffic slecht presteert:

  • Test betere sales copy: 2-3 zinnen direct onder je productnaam die het specifieke probleem oplossen dat je advertenties benoemen
  • Voeg social proof toe above-the-fold: "Al 2.847 verkocht" of "4.8 sterren uit 340 reviews"
  • Test verschillende hero images die beter aansluiten bij wat je advertenties laten zien

Als mobiel veel slechter scoort:

  • Test het toevoegen van belangrijke informatie in je foto carousel - mensen swipen toch door je foto's
  • Verplaats je belangrijkste USPs naar boven (above-the-fold)
  • Test een sticky 'in winkelwagen' knop die blijft plakken bij scrollen

Als je engagement laag is (uit heatmaps):

  • Test andersom: verwijder elementen die niet of nauwelijks gebruikt worden. Meet het effect met een A/B test.
  • Creëer meer witruimte rond je belangrijkste call-to-action
  • Maak je 'in winkelwagen' knop groter en visueel dominanter

Voor alle scenario's waardevol om te testen:

  • Tooltips bij keuzemomenten: klein vraagteken-icoon bij maat-selector met "Tussen twee maten? Kies dan een maat groter"
  • Trust badges direct onder 'in winkelwagen' knop: "Gratis verzending", "30 dagen retourrecht", "Veilig betalen"
  • Verschillende foto-volgordes: test of "product in gebruik" als eerste foto beter werkt dan "product op witte achtergrond"

Belangrijk: Test niet alles tegelijk. Kies één hypothese, test die grondig, leer ervan, ga door naar de volgende.


Stap 3: In winkelwagen → Winkelwagen bekijken (95% - 100%)

Wat deze stap meet: Kunnen mensen je winkelwagen vinden en openen nadat ze op 'in winkelwagen' hebben geklikt?

Dit zou bijna automatisch moeten gaan. Als deze stap onder de 95% zit, heb je niet een CRO-probleem, maar een technisch probleem.

Conversie funnel stap 3: in winkelwagen naar winkelwagen bekijkenHoeveel mensen bekijken hun winkelwagen nadat ze iets hebben toegevoegd?

Een hoge drop-off hier betekent: Mensen klikken op 'in winkelwagen', maar het view_cart event vuurt niet. Ze komen niet aan bij je winkelwagen-pagina of cart drawer.

Hoe je het onderzoekt

1. Filter op 'Apparaatcategorie'

Check of er apparaat-specifieke problemen zijn:

Desktop 98%, mobiel 85%?

  • Dit betekent: Je winkelwagen-icoon, cart drawer, of winkelwagen-pagina werkt niet goed op mobiele apparaten
  • Test dit zelf: Voeg op je telefoon iets toe aan je winkelwagen. Zie je onmiddellijk feedback? Weet je zeker dat het gelukt is? Kun je je winkelwagen makkelijk vinden en openen?

2. Check je winkelwagen-implementatie grondig

Mogelijke oorzaken van een lage score op deze stap:

Geen duidelijke feedback na 'in winkelwagen' klikken

  • Gebeurt er iets zichtbaars? Krijg je een pop-up? Een melding rechtsboven? Update het winkelwagen-icoon?
  • Zonder visuele bevestiging weten mensen niet zeker of het gelukt is
  • Test dit: Laat iemand die je site niet kent een product toevoegen. Vraag achteraf: "Weet je zeker dat het in je winkelwagen zit?" Als ze twijfelen: probleem gevonden

Winkelwagen-icoon niet vindbaar of onduidelijk

  • Vooral op mobiel: is het icoon groot genoeg? Staat het op de verwachte plek (rechts boven)? Heeft het genoeg contrast met de achtergrond?
  • Laat het aantal items zien in een badge op het icoon - dat maakt het veel zichtbaarder

Verwarring tussen mini-cart en volledige winkelwagen

  • Sommige themes hebben zowel een cart drawer (slide-in) als een volledige winkelwagen-pagina
  • Event tracking kan mis gaan als mensen tussen deze twee schakelen
  • Check: Kijk in je GA4 datastream of beide correct getrackt worden

JavaScript errors blokkeren events

  • Open je browser console (F12 in Chrome) en voeg een product toe aan je winkelwagen
  • Zie je rode error meldingen? Die kunnen voorkomen dat het view_cart event afvuurt
  • Veel voorkomende oorzaak: conflicterende apps of themes

3. Screen resolution analyse voor edge cases

Ga in GA4 naar: Technologie → Schermresolutie

Filter je funnel op specifieke resoluties.

Is één specifieke resolutie abnormaal laag (maar niet 0%)?

  • Mogelijk valt je winkelwagen-icoon buiten het viewport op die specifieke schermgrootte
  • Of: een ander element overlapt je winkelwagen-knop op die resolutie
  • Test dit: Gebruik de responsive design mode in je browser (F12 → device toolbar) en stel die specifieke resolutie in

Wat je kunt testen/fixen

Als mobiel veel slechter scoort:

  • Maak je winkelwagen-icoon groter en gebruik een fellere kleur die opvalt
  • Test een duidelijkere confirmatie na toevoegen: bijv. een slide-in cart preview die 3 seconden zichtbaar is
  • Test een cart badge met aantal items (getal in een rood bolletje op het icoon)
  • Check of je sticky header correct werkt bij scrollen - blijft je winkelwagen-icoon altijd zichtbaar?

Als alle apparaten slecht scoren:

  • Implementeer betere visuele feedback: een duidelijke pop-up met "Toegevoegd aan winkelwagen" + product afbeelding
  • Test een cart preview die automatisch opent voor 2-3 seconden na toevoegen
  • Voeg een animatie toe aan je winkelwagen-icoon (bijv. een bounce) wanneer iets wordt toegevoegd
  • Fix alle JavaScript errors die je in de console ziet

Dit is vooral technische QA-werk, geen CRO-optimalisatie. Als deze stap onder 95% zit, heb je bugs te fixen, geen design te verbeteren.


Stap 4: Winkelwagen bekijken → Checkout (40-60%)

Wat deze stap meet: Is je winkelwagen-ervaring soepel genoeg om mensen naar de checkout te leiden? Hoeveel mensen klikken door naar de checkout?

De balans waar je hier mee worstelt: Hogere gemiddelde bestelwaarde (door upsells) vs hogere conversie (door minder afleiding).

Conversie funnel stap 4: winkelwagen bekijken naar checkoutHoeveel mensen klikken door naar de checkout vanuit je winkelwagen?

Wat ik vaak zie: webshops jagen €8 extra omzet per bestelling na, maar verliezen daarbij 15% van hun conversie. Dat is bijna nooit een goede deal.

Een hoge drop-off hier betekent vaak: Te veel afleiding, te weinig vertrouwen, of verrassende kosten.

Hoe je het onderzoekt

1. Bereken je winkelwagen click-through ratio

Ga naar je GA4 rapporten: E-commerce → Koop- en gebruikersgegevens per product.

Bereken: begin_checkout / view_cart.

Is je begin_checkout ratio laag?

  • Dit betekent: Mensen klikken niet door naar de checkout
  • Mogelijke oorzaken:
    • Te veel afleiding, te weinig vertrouwen, of verrassende kosten
    • Onduidelijke volgende stap

2. Filter op Apparaatcategorie

Desktop prima (55%), mobiel dramatisch (35%)?

  • Dit betekent: Je winkelwagen-interface werkt niet op kleine schermen
  • Check dit grondig: Open je winkelwagen op verschillende mobiele apparaten
    • Zie je onmiddellijk en duidelijk wat er in je winkelwagen zit?
    • Zijn product-afbeeldingen, namen en prijzen goed leesbaar?
    • Kun je makkelijk de hoeveelheid aanpassen?
    • Zijn upsell-producten verwarrend met je echte winkelwagen-items?
    • Is de checkout-knop groot genoeg en goed zichtbaar?

3. Filter op Sessie standaard kanaalgroep

Alle kanalen laag (<40%)?

  • Dit wijst op: Een algemeen probleem met je winkelwagen-ervaring dat niks met kanaal te maken heeft
  • Mogelijke oorzaken:
    • Te veel upsells die afleiden of overweldigen
    • Verrassende kosten (verzendkosten, btw) die pas zichtbaar worden
    • Gebrek aan vertrouwenssignalen
    • Onduidelijke volgende stap

Alleen koude kanalen (Meta/Display) laag?

  • Dit betekent: Nieuwe bezoekers twijfelen nog over je betrouwbaarheid
  • Ze vragen zich af: "Is deze webshop wel betrouwbaar?" "Kan ik het product wel retourneren?" "Wanneer krijg ik het?"
  • Je hebt nodig: Meer geruststelling in je winkelwagen - trust badges, duidelijk retourbeleid, leveringstijd

4. Check je gemiddeld aantal producten per bestelling

Ga naar GA4 → E-commerce purchases

Bereken: Totaal aantal items gekocht / Aantal transacties = gemiddeld aantal items per order

Gemiddeld 1,0-1,3 producten per bestelling?

  • Dit betekent: Mensen kopen snel één ding en gaan meteen door naar checkout
  • Je hebt theoretisch meer ruimte voor upsells (ze stoppen toch niet voor meer producten)
  • Maar let op: ook hier geldt - test voorzichtig

Gemiddeld 3-4+ producten per bestelling?

  • Dit betekent: Mensen voegen meerdere items toe, kijken hun selectie goed door
  • Je winkelwagen moet vooral overzichtelijk en duidelijk zijn
  • Upsells kunnen snel verwarrend of overweldigend worden
  • Focus op: Clarity over wat er al in de winkelwagen zit

5. Aanvullende inzichten met heatmaps en session recordings

Lees mijn artikel over heatmaps en session recordings voor meer informatie.

Check in sessie-opnames:

  • Scrollen mensen door je hele winkelwagen of stoppen ze halverwege?
  • Waar haken ze precies af? Wat is het laatste wat ze zien voor ze de site verlaten?
  • Klikken ze op 'Verder winkelen' (twijfel) of sluiten ze direct de tab (frustratie)?
  • Proberen ze kortingscodes (vaak een sign dat ze de prijs te hoog vinden)?

Wat je kunt testen

Als mobiel veel slechter scoort:

  • Test horizontale, swipeable upsells in plaats van verticaal gestapelde upsells (neemt minder ruimte in)
  • Test meer kleurcontrast tussen echte winkelwagen-items en upsell-suggesties
  • Test een grotere, visueel dominantere 'naar checkout' knop
  • Test een sticky checkout-knop die blijft plakken onderaan het scherm bij scrollen

Als alle kanalen laag scoren:

  • Test minder upsells - soms is minder echt meer (meet de impact op zowel conversie als AOV)
  • Test een progress bar voor gratis verzending: "Nog €12,50 tot gratis verzending!"
  • Test prominente trust badges onder je checkout-knop: "Veilig afrekenen", "Gratis retourneren", "Morgen in huis"
  • Test het verplaatsen van je kortingscode-veld (dit kan mensen afleiden die anders door waren gegaan)

Als koude traffic specifiek laag scoort:

  • Test featured testimonials in je winkelwagen sidebar: "Sarah uit Utrecht: ★★★★★ 'Precies wat ik zocht!'"
  • Test "Bezorging binnen 1-2 dagen" prominenter weergeven
  • Test een subtiele exit-intent popup met extra geruststelling bij verlaten van winkelwagen


Stap 5: Checkout → Betaling starten (75-85%)

Wat deze stap meet: Haken mensen af tijdens het invullen van hun adres en contactgegevens?

Deze stap meet het traject van het moment dat iemandde checkout bezoekt, tot het moment dat hij alle gegevens heeft ingevuld Conversie funnel stap 5: checkout naar betaling startenHoeveel mensen beginnen met het betalen?

Als deze stap laag scoort (onder 75%): Er is iets fundamenteel mis met je checkout-formulier of -flow.

Een grote drop-off hier betekent vaak: Verrassende kosten, ingewikkelde formulieren, of technische problemen.

Tip: check mijn checkout optimalisatie checklist met 45 punten

Hoe je het onderzoekt

1. Filter op Apparaatcategorie

Desktop en mobiel zouden hier redelijk vergelijkbaar moeten scoren (max 10% verschil).

Desktop 80%, mobiel 60%?

  • Dit betekent: Je checkout werkt niet goed op mobiele apparaten
  • Check dit grondig: Doorloop je checkout op verschillende smartphones
    • Werkt autofill goed? (dit scheelt enorm veel typwerk)
    • Krijg je het juiste toetsenbord? (nummer-keyboard bij telefoonnummer, email-keyboard bij email)
    • Zijn de invoervelden groot genoeg om comfortabel in te typen?
    • Springt de cursor automatisch naar het volgende veld?
    • Kun je makkelijk tussen velden navigeren?
    • Is de auto-zoom functie uitgeschakeld?
    • Gebruik je de juiste toetsenbordtypes?

2. Filter op Land

Check de prestaties per land - hier zie je vaak grote verschillen:

Nederland 78%, België 55%, Duitsland 45%?

  • Dit wijst op: Internationale klanten hebben specifieke problemen
  • Mogelijke oorzaken:
    • Adresformaten worden niet goed ondersteund (in Duitsland schrijf je straatnaam en huisnummer andersom)
    • Verzendkosten zijn verrassend hoog voor buitenland
    • Gewenste betaalmethoden ontbreken (Bancontact voor België, Giropay voor Duitsland)
    • Levertijden zijn afschrikwekkend lang ("Bezorging binnen 7-14 werkdagen")
  • Test dit: Doe een test-bestelling als buitenlandse klant. Bij welke stap schrik je?

3. Analyseer de drop-off per invoerveld

Met diverse tools kan je exact bijhouden bij welk invoerveld iemand stopt (straat, naam, e-mail etc)

Voorbeeld:

  • Contact info ingevuld → 90% progressie
  • Verzendadres ingevuld → 85% progressie
  • Verzendmethode gekozen → 75% progressie
  • Betaalmethode gekozen → 70% progressie
  • Klik op "Betalen" knop → (dit is je custom event voor stap 6)

Grote drop-off bij verzendmethode kiezen?

  • Verzendkosten zijn verrassend en afschrikwekkend hoog
  • Levertijd is te lang voor wat de klant verwacht
  • Gewenste optie ontbreekt (bijv. geen pickup point optie terwijl veel mensen dat willen)

Grote drop-off bij betaalmethode kiezen?

  • Gewenste betaalmethode ontbreekt (iDEAL, PayPal, Creditcard, achteraf betalen, etc)
  • De betaalopties zijn onduidelijk of verwarrend weergegeven
  • Er zijn te veel opties (keuzestress)
  • Je rekent (te) hoge kosten voor een betaalmethode

4. Aanvullende inzichten met session recordings

Let specifiek op:

  • Validatie-errors die mensen frustreren (bijv. "postcode ongeldig" terwijl postcode correct is)
  • Mensen die heen-en-weer springen tussen velden (sign van verwarring)
  • Mensen die het formulier volledig invullen maar dan toch niet op 'Betalen' klikken (twijfel op laatste moment)
  • Lange pauzes bij specifieke velden (mensen moeten iets opzoeken of zijn onzeker)

5. Meer diepgang met gebruikersonderzoek

Leuk hoor die data, maar echte inzichten krijg je door gebruikersonderzoek. Dit kan je doen door:

  • Interviews met klanten die recent wat hebben besteld
  • Exit-polls als iemand je site bijna verlaat
  • Thank-you polls als net iets heeft gekocht
  • Livechat-transscripts als iemand je site verlaat
  • 'Over the shoulder' usability tests
  • Panelonderzoek met o.a. preference testing

Wat je kunt testen

Als mobiel veel slechter scoort:

  • Test express checkout-opties bovenaan: Shop Pay, Apple Pay, Google Pay (1-click checkout)
  • Test grotere invoerveld-groottes en ruimere spacing tussen velden
  • Test het optimaliseren van je autocomplete attributen in de HTML (dit helpt browsers bij autofill)
  • Test correcte keyboard types: type="tel" voor telefoon, type="email" voor email, inputmode="numeric" voor postcodes

Als internationaal veel slechter scoort:

  • Test duidelijkere communicatie over verzendkosten al op de productpagina: "Verzending naar Duitsland: €8,95"
  • Test een geschatte totaalprijs calculator die import duties laat zien (vooral belangrijk bij verzending buiten EU)
  • Test het toevoegen van lokale betaalmethoden per land
  • Overweeg geo-targeting in je advertenties: sluit landen uit waar je checkout-to-purchase rate dramatisch laag is

Als de alle segmenten slecht zijn (<70%):

  • Test minder verplichte velden - elke extra veld kost je conversie
  • Test one-page checkout vs multi-step checkout
  • Test een duidelijke progress indicator ("Stap 1 van 3: Verzendgegevens")
  • Test guest checkout prominenter maken vs account aanmaken
  • Test het verplaatsen of verbergen van je kortingscode-veld (dit leidt vaak af)

Tip: check mijn checkout optimalisatie checklist met 45 punten



Stap 6: Betaling starten → Aankoop (95%-100%)

Wat deze stap meet: Gaat het daadwerkelijke betaalproces goed?

Belangrijke technische opmerking: Voor deze stap gebruik je niet het standaard GA4 add_payment_info event. Dat event meet het moment waarop iemand een betaalmethode selecteert, niet het moment waarop ze daadwerkelijk op "Betalen" klikken.

Conversie funnel stap 6: betaling starten naar aankoopHoeveel mensen ronden hun aankoop af, en lukt het betalen?

Wat je wilt meten is: hoeveel mensen die op de finale "Bestelling plaatsen" of "Betalen" knop klikken, ronden ook echt hun aankoop af? Dit is het verschil tussen het initiëren van de betaling (klik op knop) en het purchase event (succesvolle transactie).Dit vereist een custom event in Google Tag Manager dat afvuurt wanneer iemand op je checkout submit button klikt. Dit event is niet standaard in GA4 en moet je zelf opzetten.

Dit is het allerlaatste moment. Mensen hebben al hun gegevens ingevuld, hun betaalmethode gekozen, en klikken nu op die laatste knop. Ze worden doorgeleid naar hun bank of betaalprovider (Mollie, Stripe, iDEAL, etc.).

Een kleine afhaak (1-3%) is normaal, want mensen hebben soms..:

  • ..geen saldo
  • ..geen internet verbinding
  • ..hun betaallimiet bereikt
  • ..geen random reader bij de hand
  • ..worden afgeleid door iets anders (iemand belt aan, eten kookt aan, etc)

Als deze stap onder 95% zit, heb je vaak een technisch probleem:

  • Technische errors bij je betaalprovider
  • Betalingen worden afgewezen door de bank
  • Mensen schrikken van de eindprijs (valuta-conversie, onverwachte kosten)
  • Het betaalproces zelf is te ingewikkeld

Een grote drop-off hier is vaak een technisch probleem.

Hoe je het onderzoekt

1. Filter op Apparaatcategorie

Hier verwacht je vrijwel identieke prestaties.

Desktop en mobiel zouden hetzelfde moeten scoren (maximaal ±2% verschil).

Groot verschil tussen desktop en mobiel?

  • Dit wijst op: Een technisch probleem specifiek op mobiele apparaten
  • Mogelijke oorzaak: Je betaalprovider SDK werkt niet goed op mobiel, of je gebruikt een verouderde versie
  • Actie: Check je betaalprovider documentatie en update naar de laatste SDK versie

2. Filter op betaalmethode (als beschikbaar in je tracking)

Sommige geavanceerde setups laten je filteren op specifieke betaalmethoden:

iDEAL 98%, creditcard 85%?

  • Dit betekent: Creditcard-betalingen falen vaker
  • Mogelijke oorzaken:
    • 3D Secure verificatie waar mensen bij afhaken (extra stap, extra app openen)
    • Kaarten worden vaker afgewezen (onvoldoende saldo, limiet bereikt)
    • Internationale creditcards hebben extra verificaties

Achteraf betalen (Klarna, Riverty) 75%?

  • Dit betekent: Mensen worden afgewezen bij de automatische credit check
  • Of: het proces is te ingewikkeld (te veel stappen, te veel informatie vereist)

3. Check je payment provider dashboard grondig

Ga naar je Mollie/Stripe/Adyen dashboard en analyseer:

Check deze metrics:

  • Hoeveel betalingen worden geïnitieerd?
  • Hoeveel worden succesvol voltooid?
  • Hoeveel krijgen status 'failed'? Waarom precies?
  • Hoeveel krijgen status 'expired' of 'abandoned'?

Veel 'failed' status?

  • Technische errors: timeout, connection failed, server error
  • Kaart afgewezen door bank: onvoldoende saldo, limiet bereikt, geblokkeerde kaart
  • Verificatie gefaald: 3D Secure niet voltooid
  • Actie: Check je provider instellingen, verhoog timeout limits indien nodig

Veel 'abandoned' of 'expired' status?

  • Mensen openen de betaalpagina maar voltooien niet
  • Mogelijke oorzaak: Te ingewikkeld proces (bijv. Bancontact app openen, inloggen, bevestigen - te veel stappen)
  • Of: mensen schrikken op de betaalpagina van iets (eindprijs, valuta, extra kosten)

4. Test zelf het volledige betaalproces

Doe test-betalingen op verschillende configuraties:

Test op:

  • Verschillende apparaten (iPhone, Android, Windows desktop, Mac)
  • Verschillende betaalmethoden (iDEAL, creditcard, PayPal, etc.)
  • Verschillende browsers (Chrome, Safari, Firefox, Edge)
  • Verschillende netwerken (WiFi, 4G, 5G - soms hebben mobiele netwerken problemen)

Let vooral op:

  • Laadtijd van de betaalpagina - duurt het lang? Mensen haken af bij lange wachttijden
  • Duidelijkheid van instructies - snap je wat je moet doen?
  • Beveiligings-checks (3D Secure) - werken ze soepel of buggy?
  • Redirect terug naar je site na betaling - werkt dat correct? Zie je een bevestigingspagina?

Wat je kunt testen/fixen

Als de algemene score laag is (<90%):

  • Stuur automatisch een email naar de klant als de betaling faalt (of mislukt) om de bestelling alsnog af te ronden
  • Check je technische integratie grondig: Open browser console (F12), doe een test-betaling, kijk of je JavaScript errors ziet
  • Test een andere betaalprovider: Soms werkt Mollie beter dan Stripe voor jouw situatie, of andersom
  • Check je timeout settings: Geef mensen genoeg tijd (bijv. 30 minuten in plaats van 10) om hun betaling af te ronden
  • Test webhook configuratie: Soms faalt de communicatie tussen betaalprovider en je webshop

Als een specifieke betaalmethode slecht scoort:

  • Communiceer verwachtingen duidelijk: "Je wordt nu doorgeleid naar je bank-app" voordat iemand op betalen klikt
  • Bied alternatieve betaalmethoden: Als creditcard vaak faalt, promoot iDEAL of PayPal prominenter
  • Check provider-specifieke settings: Bijv. 3D Secure vereisten - misschien kun je deze settings optimaliseren

Als mobiel specifiek slecht scoort:

  • Update je mobile SDK: Check je betaalprovider documentatie voor de laatste versie
  • Test in-app browser gedrag: Soms gaat de redirect mis vanuit Facebook/Instagram in-app browsers
  • Check responsive design van betaalpagina: Is alles goed leesbaar en klikbaar op kleine schermen?

Als internationaal slecht scoort:

  • Check valuta-conversie: Is de eindprijs duidelijk in hun lokale valuta?
  • Test lokale betaalmethoden: Bancontact voor België, Giropay voor Duitsland, Swish voor Zweden
  • Check internationale kaart-acceptatie: Sommige providers hebben problemen met bepaalde internationale kaarten

Belangrijkste punt: Deze stap is vrijwel volledig technische troubleshooting. Als het onder 95% zit, ben je bugs aan het fixen, geen design aan het optimaliseren.


Word beter in CRO. Meld je aan voor Gijs zijn nieuwsbrief en verbeter je skills.

nieuwsbrief gijs wierda

ROI berekening van je funnel verbetering

Hier wordt het interessant: hoeveel euro levert een verbetering op?

Laten we het doorrekenen met het voorbeeld hierboven (stap 2 van 7% naar 12%):

Uitgangspositie:

  • 10.000 bezoekers per maand
  • 60% bereikt een productpagina (stap 1) = 6.000 productpagina views
  • 7% stopt iets in winkelwagen (stap 2) = 420 add-to-carts
  • Gemiddelde bestelwaarde: €85
  • Uiteindelijke conversie naar aankoop vanuit add-to-cart: 35% (combinatie van stap 3, 4, 5, 6)
  • Huidige omzet: 420 × 0,35 × €85 = €12.495 per maand

Na verbetering stap 2 naar 12%:

  • 10.000 bezoekers per maand (gelijk)
  • 6.000 productpagina views (gelijk)
  • 12% stopt iets in winkelwagen = 720 add-to-carts
  • Uiteindelijke conversie: 720 × 0,35 × €85 = €21.420 per maand

Winst: €8.925 per maand, oftewel €107.100 per jaar.

En dat is conservatief gerekend. Want vaak zie je dat als stap 2 verbetert, de stappen erna ook iets beter gaan presteren (mensen die overtuigder zijn, rekenen sneller af).

De formule die je kunt gebruiken:

Extra omzet per maand = 
Bezoekers × (Nieuw % - Oud %) × (Conversie rest funnel) × (Gem. bestelwaarde)

Stop met gokken, start met meten

Je hebt nu een compleet framework om je conversie-problemen te analyseren. Geen giswerk meer. Geen random testen meer.

Wat je nu weet:

  • Hoe je je funnel opzet in GA4 (in 10 minuten)
  • Hoe je je grootste lek identificeert
  • Hoe je berekent wat een verbetering oplevert in euro's
  • Hoe je dieper graaft met filters en dimensies
  • Welke problemen je bij elke stap kunt verwachten
  • Hoe je systematisch onderzoekt waar het misgaat
  • Wat je kunt testen om het op te lossen

Het verschil tussen webshops die groeien en webshops die stilstaan? De groeiers weten waar ze lekken. De stilstanders niet.

Wees realistisch in je verwachtingen. Je gaat je conversie niet verdubbelen in twee weken. Maar 10-15% verbetering op je grootste lek over 90 dagen? Dat is haalbaar. Voor webshops die nog nooit systematisch geoptimaliseerd hebben kan het 15-25% zijn.

Laatste tip: Te weinig verkeer om te A/B testen? Begin dan met de quick wins uit dit artikel. Meet het verschil week-over-week in plaats van met een A/B test.

Succes met je funnel analyse. Je weet nu precies waar te beginnen.


Wil je hulp bij het analyseren van jouw funnel en het vinden van je grootste lekken? Bekijk hoe ik kan helpen of plan een gratis adviesgesprek in.

Hulp nodig? Ik help CRO teams als coach of specialist met 'de voeten in de klei'

Gijs heeft meer dan 16 jaar ervaring in het verhogen van conversies als freelance CRO specialist.

Hij combineert zijn expertise in psychologie, statistiek, development, UX design en projectmanagement om alles uit CRO te halen.

Met een track record van meer dan 7.500 uitgevoerde A/B tests is hij een van Nederlands meest ervaren conversie specialisten.

Sinds 2013 is Gijs CXL Certified, een internationaal erkend certificaat voor conversie-optimalisatie.

Gijs is winnaar van de WhichTestWon Award, een internationaal erkend onderscheiding voor conversie-optimalisatie.

Dit is wat zijn klanten over hem zeggen, en dit is het verhaal van Gijs.

Gijs Wierda CRO specialist

Populaire CRO artikelen:

Bijna klaar! Enkele vragen 👇

Welke CRO tips passen bij jou?

Kies een optie:

📚

CRO zelf leren

  • Krijg concrete tips & tricks
  • Leer alles over conversie-optimalisatie
  • Voor marketeers, UX'ers en developers
of
💼

CRO voor mijn bedrijf

  • Inzicht in strategie, ROI, budgetten
  • Praktijkvoorbeelden van andere bedrijven
  • Voor CRO managers, ondernemers, CEO's, CMO's en marketing managers

Hoe heet je?

Optioneel. Laat leeg als je zo snel niks weet.

checkmark Je krijgt

checkmark Je krijgt max één mail per maand

checkmark Je kunt je altijd uitschrijven